
ATPBot Launches 5,000 AI Strategies with Top Returns of Over 10,000% – How Does It Do It?
Singapore, Singapore, March 22nd, 2024, Chainwire
With the recent sharp rise in Bitcoin (BTC) prices, the cryptocurrency market has once again become the focus of attention. In this wave of market trends, AI trading strategies have again attracted widespread attention. Artificial intelligence (AI), such as ChatGTP, has become popular globally and has fundamentally changed various industries, including the trading world. With the emergence of AI-based trading platforms, such as quant strategy platforms, investors can now leverage the power of AI and big data to make informed decisions.
In the fast-paced world of cryptocurrency trading, staying ahead is the key to success. ATPBot is an AI-based trading platform that has recently launched 5000 AI strategies. According to the ATPBot team, these strategies boast an average return rate exceeding an astonishing 300%. This means that even in highly volatile market conditions, ATPBot users can still potentially profit, keeping a certain distance from the market. The ATPBot team has observed returns exceeding 10,000%, a milestone they believe will inspire crypto enthusiasts to explore the ATPBot platform.
Unparalleled Performance of ATPBot
The unparalleled success of ATPBot lies in its innovative algorithmic trading approach. By harnessing the power of artificial intelligence, ATPBot analyzes a vast amount of market data in real time to identify lucrative trading opportunities with unparalleled accuracy.
The Magic of AI-Driven Strategies
The core success of ATPBot lies in its AI-driven strategies, meticulously designed to adapt to ever-changing market conditions. ATPBot continuously improves its trading techniques through advanced machine-learning algorithms and the goal is to maximize profits while minimizing risks.
Unprecedented Returns
With a record return rate exceeding 10,000%, ATPBot redefines the possibilities of cryptocurrency trading. Whether it’s leveraging price fluctuations, identifying emerging trends, or executing precise trades, ATPBot consistently outperforms traditional trading methods.

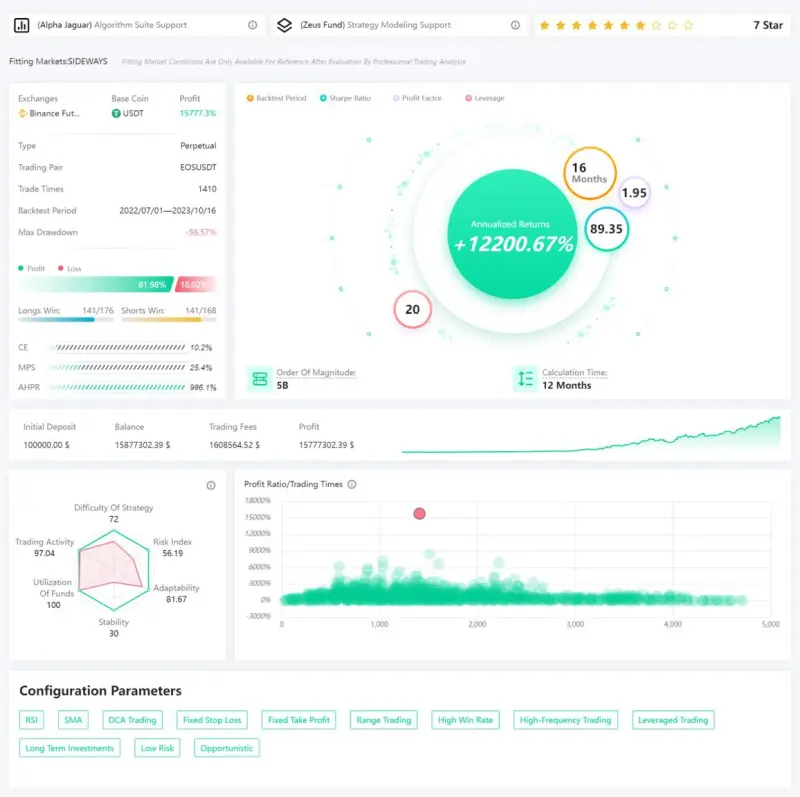
Source ATPBot: In the strategy center you can find high-risk and high-return futures strategies, including all backtest data of the strategies.
How are ATPBot’s AI strategies generated?
ATPBot combines the wisdom and experience of its strategy modeling team with advanced algorithms to generate high-quality strategies. To ensure that only the most promising strategies are promoted, ATPBot conducts extensive testing on historical data. From millions of parameter combinations, carefully selected strategies are chosen that have minimal drawdowns and satisfactory returns. Using artificial intelligence capabilities, the selected strategies are continuously adjusted and optimized based on real-time market data. This multi-layered optimization ensures that the strategies remain at the forefront of the industry in terms of accuracy, cost-effectiveness, and risk control.
AI-Driven Trading: Automated, Customizable, Secure
AI-Powered Trading Strategies: ATPBot utilizes sophisticated artificial intelligence algorithms to analyze market data and execute trades in real time, ensuring optimal decision-making and profitability.
Simple to Use: All strategies are ready-made and do not require tuning. All the user needs to begin running the best strategy is just a simple click.
Automated Trade Execution: With ATPBot, investors can automatically execute trading activities without manual intervention, reducing the risk of human errors. It monitors market trends round the clock and triggers trades accordingly.
Customizable Strategies: ATPBot offers a range of customizable trading strategies tailored to individual risk preferences and investment objectives, providing flexibility and control. Each strategy is exclusive to a single client, mitigating issues with market depth and market makers.
Transparent Performance Tracking: ATPBot provides transparent performance tracking, allowing investors to monitor portfolio performance in real time and make informed decisions. user’s investment funds remain untouched, stored only in his exchange account (compatible with Binance, Kraken, Coinbase), with ATPBot having only trading permissions.
Risk Management: ATPBot employs robust risk management protocols to safeguard investor funds and minimize potential losses, ensuring a secure and stable trading environment.
Source ATPBot: The user can also see the direction, lot size, and time of each of its transactions.
Optimizing Trading Strategies with ATPBot
Registration and Exchange Connection: register for an ATPBot account and connect it to the exchange.
Strategy Selection: Based on individual requirements and risk preferences, choose an appropriate spot strategy (low risk) or futures strategy (high risk).
Trade Activation and Monitoring: Once ATPBot is activated, it will automatically execute trades, while users can monitor trade progress at any time.
users can register now and ATPBot uses big data to execute trades for them 24/7.
users can also add ATPBot financial advisors for 1V1 customer service, and get strategy recommendations from professional strategy analysts.
About ATPBot
ATPBot is a digital currency intelligent AI-quantitative trading bot platform, founded in 2021. ATPBot’s mission is to become a leader in the field of digital currency trading and provide efficient, intelligent, and reliable quantitative trading solutions to our clients. ATPBot’s team consists of AI algorithm and strategy modeling experts who provide collective intelligence and advanced machine learning models to drive growth and success for businesses. ATPBot seeks significant capital appreciation through a combination of quantitative methods and artificial intelligence (AI) strategies, and has developed an advanced AI algorithm model that has repeatedly outperformed the market. Moving forward, ATPBot will continue to drive technological innovation and industry leadership to provide our clients with more efficient, intelligent, and reliable quantitative trading bot solutions.
In addition to its platform functionality, ATPBot also boasts a professional Discord community consisting of numerous quantitative trading researchers and practitioners. This not only enhances your trading knowledge and skills, but also allows you to learn from other people’s trading strategies and gain inspiration.
ATPBot is the source of this content. This Press Release is for informational purposes only. The information does not constitute investment advice or an offer to invest.
Users can learn more:https://www.atpbot.com/
